Take control of your entire construction site – in real time
Ditio collects field data in real time and gives you the insights you need to drive your project toward better profitability.
Trusted by the contractors building the future







20,000+
Users
99%
Retention rate
10%+
Productivity gains
Take control of field work and documentation
Ditio Core collects and structures project information in real time, giving you control over production, progress, and documentation throughout the entire project lifecycle.



One Platform. Every Role. Every Site.
Real-time time tracking
Hours are recorded based on field activity – no manual entry. Get accurate timesheets and billing data without extra work.
Learn moreHSEQ
Checklists, deviations, and documentation in one place. Ensure quality and compliance without extra systems.
Learn moreProject management
Track progress, activity, and documentation in one solution, in real time.
Learn moreLive feed from the site
Share photos, status updates, and information in real time. Everyone works with the same information – at all times.
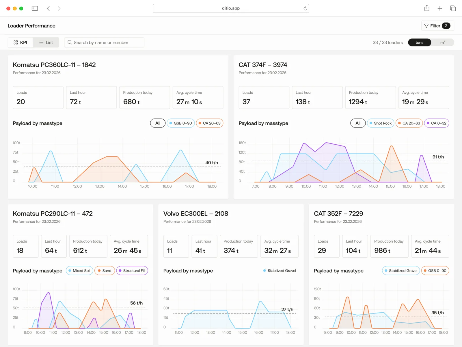
Learn moreTake control of mass hauling in real time
See how masses move, hour by hour.
Flow is a GPS-based solution for mass transport that provides live insight into logistics, production, and efficiency.


Complete Mass Haul Intelligence.
Live data capture powered by AI
Automatic load counting, route tracking, and production data from every machine.
Learn moreDriver assist
On-screen guidance for drivers with optimal routes and drop-off zones.
Learn moreLive insights and visualization
Real-time maps, dashboards, and progress tracking across all sites.
Learn moreAI-powered site optimization
Machine learning that finds bottlenecks and optimizes fleet utilization.
Learn moreReady to see it in action?
Choose Core, Flow, or both. Simple pricing that scales with your projects — get a personalized walkthrough to find the right fit.
Better together
Core and Flow share data seamlessly — giving you total project control from crew check-in to the last load delivered.
Connects to your ecosystem
Ditio integrates with the tools you already use.
ERP & Payroll
HR & People
BIM & Design
Fleet & Telematics
HSE & Safety
What our customers say
“All the most profitable heavy construction projects in Skanska have been run with Ditio”
Ready to build smarter?
Join 200+ Nordic construction companies using Ditio to optimize operations, reduce costs, and make data-driven decisions.